Organisaties die verschillende vormen van gevoelige gegevens afhandelen of persoonlijk identificeerbare informatie (PII) vereisen een naleving van de normen en kaders voor de naleving van de regelgeving. Deze nalevingsnormen zijn ook van toepassing op organisaties die actief zijn in gereguleerde sectoren zoals gezondheidszorg, financiën, overheidscontracten of onderwijs. Sommige van deze normen en frameworks omvatten, maar zijn niet beperkt tot:
- Payment Card Industry Data Security Standard (PCI DSS)
- Algemene verordening gegevensbescherming (GDPR)
- Portability and Accountability Act (HIPAA) voor ziektekostenverzekeringen
- National Institute of Standards and Technology Special Publication Framework (NIST SP 800-53)
- Trust Services Criteria (TSC)
- Cybersecurity Maturity Model Certification (CMMC)
Redenen om aan de nalevingsvereisten te voldoen
Hieronder staan enkele redenen om aan de nalevingsvereisten te voldoen:
- Om bedrijven en organisaties te beschermen tegen cybersecurity -risico’s, bedreigingen en datalekken.
- Om efficiënte organisatieprocessen te ontwikkelen die helpen bij het bereiken van zakelijke licenties.
- Om financieel risico, verliezen en boetes te voorkomen als gevolg van datalekken of niet-naleving van wettelijke vereisten.
Hoe u aan de nalevingsvereisten voor regelgeving kunt voldoen
Regelgevende nalevingsnormen en kaders kunnen worden geïmplementeerd door zich aan de volgende punten te houden:
- Regelmatige beoordeling van de huidige normen en kaders voor wettelijke naleving en kaders die van toepassing zijn op uw organisatie.
- Het aanwijzen van een specialist om de leiding te hebben over het nalevingsproces. Deze specialist kan de compliance officer van de organisatie zijn.
- Sensibilisatie van werknemers en relevante derden voor nalevingsnormen en de noodzaak om te blijven voldoen. Deze sensibilisatie kan training en tafeloefeningen omvatten over de toepasselijke nalevingskaders.
- Regelmatige interne audits van systemen en processen uitvoeren om de naleving van de relevante wettelijke vereisten te waarborgen.
- Platforms gebruiken om naleving te controleren en af te dwingen. Een voorbeeld van een dergelijk platform is Wazuh.
Wazuh siem/xdr
Wazuh is een open source beveiligingsplatform dat een uniforme uitgebreide detectie- en respons (XDR) en beveiligingsinformatie en Event Management (SIEM) -bescherming biedt voor eindpunten en cloud -workloads. Het verenigt historisch gescheiden functies in één agent en platformarchitectuur. Wazuh biedt verschillende mogelijkheden, waaronder dreigingsdetectie en respons, kwetsbaarheidsdetectie, monitoring van bestandsintegriteit, containerbeveiliging, systeeminventaris en beoordeling van de beveiligingsconfiguratie. Deze mogelijkheden worden geholpen door visualisaties die verschillende statistieken tonen en de naleving door uw organisatie van specifieke normen.
Wazuh kan u helpen bij het volgen en implementeren van regelgevende nalevingsnormen en -kaders door het volgende te bieden:
- Out-of-the-box modules die de nalevingskaders en normen ondersteunen.
- Visualisatie van compliance -gebeurtenissen.
- Waarschuwt classificatie door nalevingsvereisten.
- Bijgewerkte documentatie van de regelgeving.
Out-of-the-box modules die de nalevingskaders en normen ondersteunen
Wazuh bevat standaarddashboards, modules en regelsets die zijn gekoppeld aan specifieke nalevingsnormen en wettelijke kaders. Deze omvatten dashboards voor PCI DSS, GDPR, HIPAA, NIST SP 800-53 en TSC-frameworks.

De onderstaande sectie toont voorbeelden van dergelijke toepassingen van deze modules.
Loganalyse
U kunt Wazuh configureren om aan uw eigenaardige organisatorische vereisten te voldoen, zoals monitoring op gevoelige informatie. Dit is haalbaar met behulp van de WAZUH -loggegevensanalyse en FIM -modules voor bestandsintegriteit (FIM). Een voorbeeld van dit is te zien in de post die het primaire accountnummerscan uitvoert met Wazuh. Het bericht laat zien hoe u blootgestelde primaire accountnummers (PAN) kunt detecteren binnen een bewaakt eindpunt.

U kunt dergelijke mogelijkheden gebruiken om gevoelige informatie te identificeren en de beveiligingshouding van uw organisatie te verbeteren.
Actieve reactie voor incidentbehandeling
Wazuh omvat de actieve responsmodule voor het automatiseren van incidentreacties. Met deze module kunt u een voorkeursrespons instellen wanneer een waarschuwing wordt geactiveerd. U kunt ook aangepaste actieve responscripts ontwikkelen die zijn afgestemd op de use cases van uw omgeving. Het onderstaande voorbeeld toont een actief antwoord dat een gebruikersaccount uitschakelt bij het detecteren van meerdere mislukte gebruikersaanmeldingspogingen.


Visualisatie van de compliance -gebeurtenissen
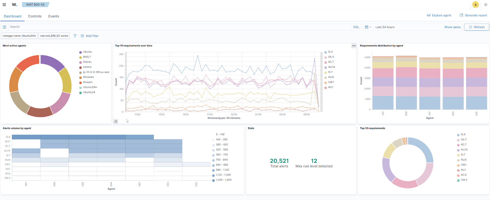
Wazuh biedt speciale dashboards om gebeurtenissen te controleren en te volgen die relevant zijn voor de nalevingsvereisten. Deze dashboards bieden een snel beeld van recente nalevingsgebeurtenissen, de tijdlijn van gegenereerde waarschuwingen, de agenten waarop de waarschuwingen plaatsvinden en de waarschuwingsvolumes door agenten. De onderstaande afbeelding toont het visualisatiedashboard voor NIST SP 800-53 vereisten:

Waarschuwt classificatie door nalevingsvereisten
Het Wazuh Compliance Dashboard biedt een “Controles“Sectie dat de toepasselijke nalevingsvereisten toont. Dit dashboard toont ook waarschuwingen die zijn gegenereerd voor elke vereiste en de gebeurtenisdetails die de waarschuwing hebben gegenereerd.
Dit dashboard biedt zichtbaarheid in de vereisten en helpt de inspanningen van de compliance -specialist en interne auditors te leiden om op de hoogte te blijven van de normen voor regelgevende naleving.

Bijgewerkte documentatie voor regelgevende naleving
Een manier om conform te blijven, is om regelmatig te beoordelen en op de hoogte te blijven van de wettelijke kaders voor naleving van toepassing op uw organisatie. Wazuh ondersteunt dit door voor elke vereiste een informatiesectie te bieden. Deze sectie bevat een beschrijving van de vereiste en gerelateerde meldingen.
De informatie op het Wazuh -dashboard wordt bijgewerkt met de nieuwste nalevingsnormen en frameworksversies. Deze informatie geeft het compliance -team een snel overzicht van de impact van de gegenereerde waarschuwingen.


Conclusie
Naleving van de naleving van de regelgeving is de sleutel tot bedrijven en organisaties. Deze nalevingsnormen en kaders begeleiden bedrijven bij het beschermen en beveiligen van zichzelf.
Verschillende ondersteunende platforms kunnen worden gebruikt om de naleving van de regelgevingsnormen en kaders te waarborgen. Wazuh is zo’n platform. Het biedt dreigingsdetectie, reactie en zichtbaarheid op de nalevingsstatus van uw eindpunten.